Social media
To analyze your creative performance on all social media platforms:
- Choose the social media on the top; 
- Click the "Add filter" and filter the creative by "Media producer", "Media aspect ratio", "Tag", and "Rating"; 
- Select the time period for the posted media; 
- Choose the metrics you want to analyze such as "View", "Like", "Comment", and "Share" with various charts; 
- Scroll down to discover your top social media platform, the top accounts on each platform, and their performance over time. 

To analyze your creative performance on a particular social media platform:
- Choose the social media on the top; 
- Click your target social media platform; 
- Click the "Add filter" and filter the creative by "Media producer", "Media aspect ratio", "Tag", and "Rating"; 
- Select the time period for the posted media; 
- Choose the metrics you want to analyze such as "View", "Like", "Comment", and "Share" with various charts; 
- Scroll down to discover your top accounts on this platform and their performance over time. 

To analyze one specific creative on social media platforms:
- Choose the social media on the top; 
- Click the "View full report" under the "Top content" section; 
- Choose the legends such as "Views", "Likes", etc. for your creatives and build a chart; 
- Select the creatives you want to analyze by sorting legends; - You can also select your target social media; 
 
- Drill in down further by clicking the specific creative you want to analyze; - You can discover the creative performance across all social media platforms and accounts on each platform in different time periods; 
- You can also find the interconnection of your creative performance with your script if you use the CreatiBI script feature. 
 



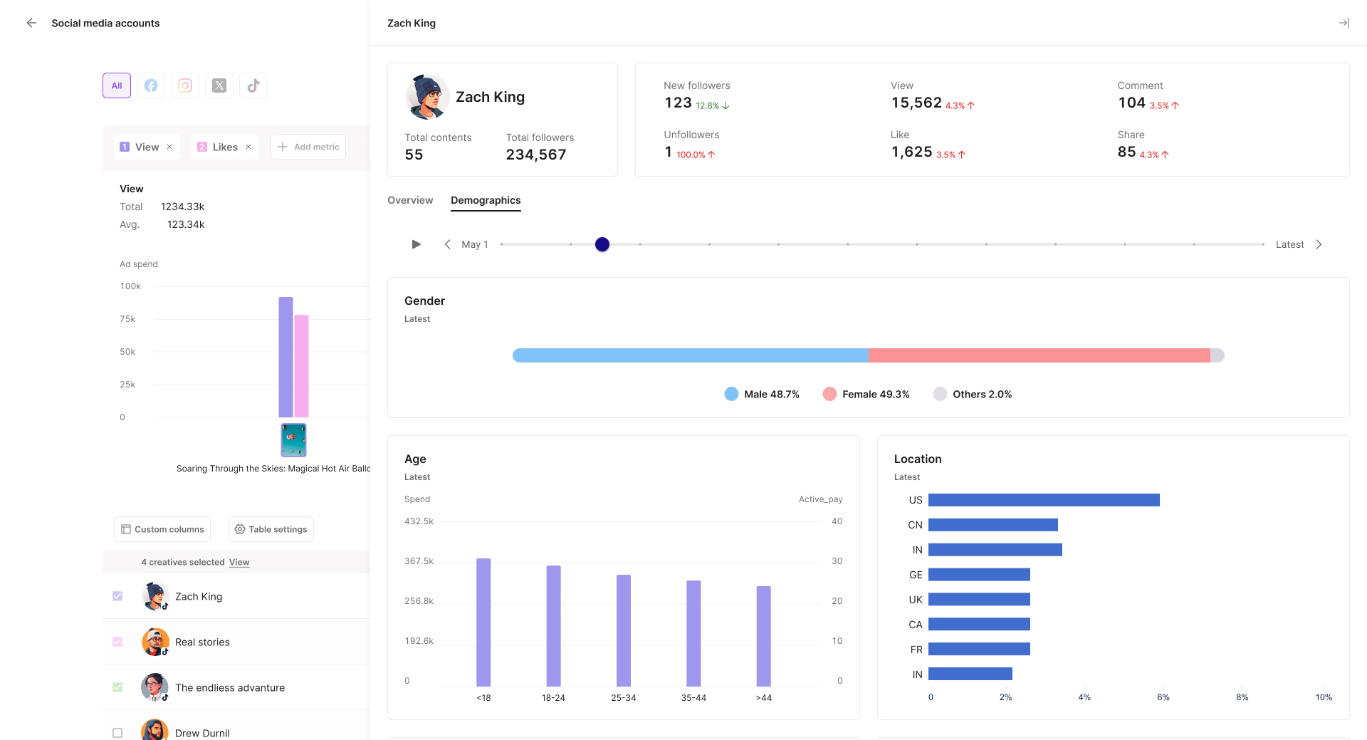
To analyze one specific social media account:
- Choose the social media on the top; 
- Click the "View all" under the "Top account" section; 
- Choose the legends such as "Views", "Likes", etc. for your accounts and build a chart; 
- Select the accounts you want to analyze by sorting legends; - You can also select your target social media; 
 
- Drill in down further by clicking the specific account you want to analyze; - You can discover the account performance and creative performance in different time periods; 
- You can also find its follower demographics. 
 



Like what you see? Get started with a free 30-day CreatiBI trial today. Try for free.
Last updated
